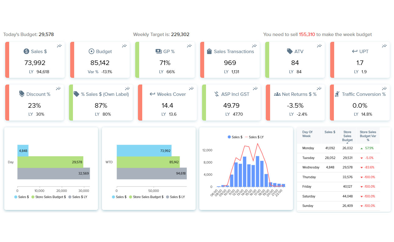
Get analytics and KPI’s delivered in in real time to inform high-level for the entire organization.
A range of retail insights including:














A fully managed Data Warehouse as a service (DWaaS) that integrates all your data and creates a single version of the truth.
Subscribe to our newsletter for the latest features and updates.
